您好,江华瑶族自治县中小企业公共服务平台欢迎您!
 您当前位置:技术交易 > 

铁矿烧结微波点火装置的开发设计


行业类别:新型高效能量转换与储存技术和相关产品
所处阶段:规模化生产阶段
持有单位:中南大学
转让方式:技术转让,
转让价格:面议

成果信息

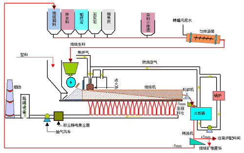
项目技术利用微波加热换热陶瓷,在通过换热陶瓷与气体换热提升气体温度,产生高活性热离子气体直接点燃混合料中焦粉达到烧结点火目的。该技术所具备的优势有:可直接产生高温可燃(含氧)气体;加热效率高,换热效率高达90%以上,能耗低;加热速度快。 )

背景介绍

目前,全世界钢铁厂烧结点火一般采用煤气点火,由于点火温度要求较高(1100℃左右),常常需要消耗大量的热值较高的混合煤气或焦炉煤气等,同时其点火能量利用率较低,环境污染较大。在能源短缺和环境问题凸显的背景下,该领域迫切需要一种新型技术解决现有技术存在的耗能和污染问题。)

应用前景

项目技术成功解决了现有技术存在的缺陷,是一种非常优秀的替代技术,而我国是钢铁生产和消费大国,项目技术在钢铁生产企业有着重要的应用推广价值,市场前景十分可观。 )

主办单位:江华瑶族自治县科技和工业信息化局

技术支持:长沙诺为信息技术有限公司

江华瑶族自治县科工局   ICP备案号: 湘ICP备10209074号-28